KDE System Guard

Note: This article was proposed for deletion on Wikipedia.

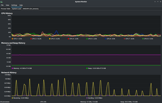
KDE System Guard, also known as KSysGuard, was the task manager and performance monitor for the KDE platform on Unix-like systems. It can monitor both local and remote hosts, accomplished via running ksysguardd on the remote host, and having the GUI (ksysguard) connect to the remote instance. It can retrieve simple values or complex data such as tables and display this information in a variety of graphical displays. Displays can then be organized in work sheets. It also provides a detailed top-like process table.

KDE System Guard is a rewrite of the KDE 1.x task manager, KTop.

Recently this has become unmaintained and Plasma System Monitor has been taken as the replacement.

See also

  • top (software) - a task manager program found in many Unix-like operating systems
  • htop - interactive system-monitor for Linux